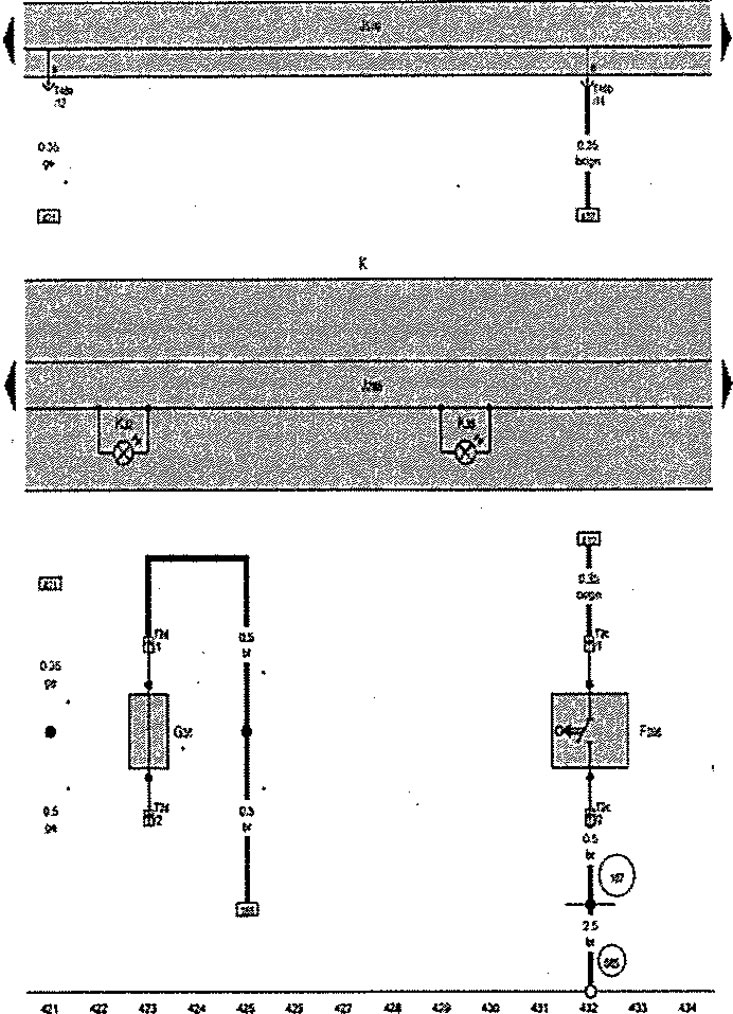
Превключвател на капака, преден десен сензор за износване на накладките, арматурно табло
F266. Краен превключвател на капака
G35. Сензор за износване на предни десни накладки
J285. Блок за управление на арматурното табло
J519. Блок за управление на бордовата мрежа
К. Инструментална група
K32. Светлинен индикатор за ограничаване на износването на спирачните накладки
K38. Предупредителна лампа за ниско ниво на маслото
T2s. Конектор, 2-пинов
T2b. Конектор, 2-пинов
T46b. Конектор, 46-пинов
167. Заземяване 4 в кабелния сноп на двигателното отделение
685. Точка за заземяване 1 отпред на десния страничен елемент
*. Допълнително оборудване
